Adam Troxell

Full-Stack Engineer • Former CTO • IoT / Platform Builder

Adam Troxell

Recent Engineering Impact

  • Sole engineer and CTO for a production IoT platform deployed across 2 commercial sites
  • Designed and operated real-time telemetry ingestion for 50+ active sensors
  • Implemented automated alerting with notifications delivered in under 2 minutes
  • Built React dashboards backed by FastAPI and PostgreSQL/TimescaleDB
  • Deployed and operated infrastructure across OCI, Fly.io, and Vercel

Technology Stack

  • Frontend: React, Redux, Bootstrap
  • Backend: FastAPI, Node.js, Express
  • Data: PostgreSQL, TimescaleDB
  • Infrastructure: OCI, Fly.io, Vercel
  • Languages: Python, JavaScript

About Me

Hi, I'm Adam Troxell, a hands-on full-stack engineer and former CTO who builds production systems end to end. Most recently, I served as the sole engineer at RJ Energy Solutions, designing and deploying a real-time IoT platform across 2 commercial sites with 50+ sensors, including ingestion, alerting (under 2 minutes), dashboards, and production operations. I build pragmatic software that's reliable, maintainable, and aligned with real user needs, drawing on a background in technical support, solutions ownership, and customer-facing leadership. I'm currently focused on roles where I can own meaningful problems across backend, platform, and product engineering and ship systems that deliver real-world impact.

Projects

Dart Solutions Platform

Real-time IoT monitoring platform for commercial facilities

Built as sole engineer and CTO at RJ Energy Solutions—a production system delivering real-time sensor telemetry, automated alerting, and operational dashboards for commercial facilities across two sites and 50+ active sensors.

Dart Solutions Platform architecture diagram showing LoRa sensors, ChirpStack, backend API, database, and dashboard
High-level architecture of the Dart Solutions Platform IoT data pipeline
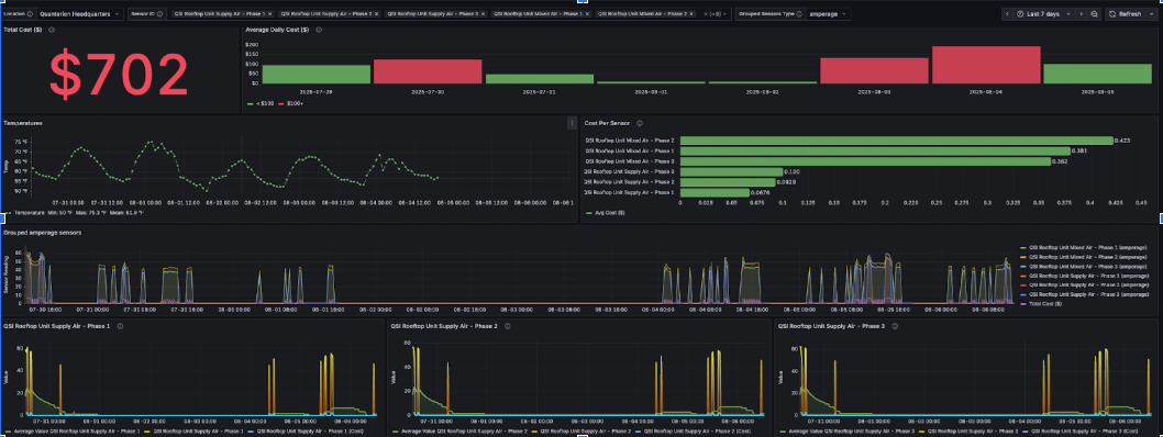
Production Grafana dashboard showing real-time sensor telemetry, cost tracking, and multi-sensor health monitoring
Production monitoring dashboard: real-time sensor data, cost tracking, and operational metrics

Problem

Client needed real-time visibility into distributed industrial equipment with immediate alerting on critical conditions. Existing tools required manual monitoring and lacked multi-site coordination.

Constraints

  • Multi-tenant architecture from day one
  • Sub-2-minute alert latency requirement
  • LoRaWAN codec complexity for multiple sensor types
  • 24/7 uptime expectations on production sites

Key Engineering Decisions

  • ChirpStack for LoRaWAN gateway management and sensor orchestration
  • FastAPI for low-latency webhook processing and API endpoints
  • TimescaleDB for time-series optimized sensor data storage
  • Webhook-based alerting for immediate notification delivery

Results

  • Deployed across 2 commercial sites with 50+ active sensors
  • Alerts delivered in under 2 minutes from sensor transmission
  • Zero downtime during production rollout
  • Multi-tenant dashboard supporting multiple customer organizations

What I Owned

Platform architecture • Sensor integration (LoRaWAN codecs for Dragino devices) • Real-time data ingestion pipeline • Alert rule engine and notification system • Customer-facing React dashboards • PostgreSQL/TimescaleDB schema design • ChirpStack configuration and gateway management • Deployment pipeline (OCI, Fly.io, Vercel) • Production monitoring and incident response • Multi-tenant data isolation

Stack

  • Frontend: React, Redux
  • Backend: FastAPI (Python)
  • Data: PostgreSQL, TimescaleDB
  • Infrastructure: OCI, Fly.io, Vercel
Note: This is a production system serving live commercial customers. Code and detailed artifacts available upon request.

𝕎𝕎

WanderWise

A trip planning application designed to consolidate scattered travel workflows—itineraries, packing lists, and location tracking—into a single organized interface.

Engineering Focus

  • State management for nested data structures (trips → locations → checklist items)
  • Real-time filtering and search across complex itinerary data
  • Normalized PostgreSQL schema for relational trip planning entities
  • Map integration for location persistence and visualization
Stack: React, Redux, Express, Node.js, PostgreSQL

WanderWise itinerary interface showing multi-day trip planning with nested activities, map locations, and collaboration features

Multi-day itinerary planner with collaborative trip management and location tracking

Energy Audit Portal (Proof of Concept)

Replaced a manual Google Sheets workflow for tracking facility equipment audits, cost analysis, and carbon footprint calculations with a structured multi-stage review pipeline.

Engineering Focus

  • Multi-stage approval pipeline (draft → review → approved)
  • Role-based permissions and access control (Passport.js)
  • Data validation rules and input constraints
  • PDF report generation from audit data

Impact

Transformed a 2-day spreadsheet-based audit process into a real-time structured workflow with audit trails and automated report generation.

Stack: React, Redux, Express, Node.js, Passport.js, Material UI

Energy Audit Portal showing completed facility audit with automated carbon footprint calculations, cost analysis, and generated recommendations

Completed audit report with automated calculations, multi-stage approval workflow, and generated recommendations

Contact me

I'd love to hear from you, whether it's software solutions or project advice, I'm happy to discuss! Click the button below to email me, or reach out to me at the following:

Phone: (218) 303-7742

Email: adam@troxellendeavors.com

LinkedIn Adam Troxell

GitHub: Adam Troxell

Copyright © Adam Troxell 2026